此扩展程序在 Steamworks 财务报告页面中显示有关您游戏的额外信息。
特征:
- 终身开发者收入……
此扩展程序在 Steamworks 财务报告页面中显示有关您游戏的额外信息。
特征:
- 终身开发者收入计算
- 完整的收入流可视化,具有可配置的税收和特许权使用费
- 当前日期范围的最终收入计算
- 具有不同数据类型和视图类别的更好销售图表
- 应用详情页面更好的布局
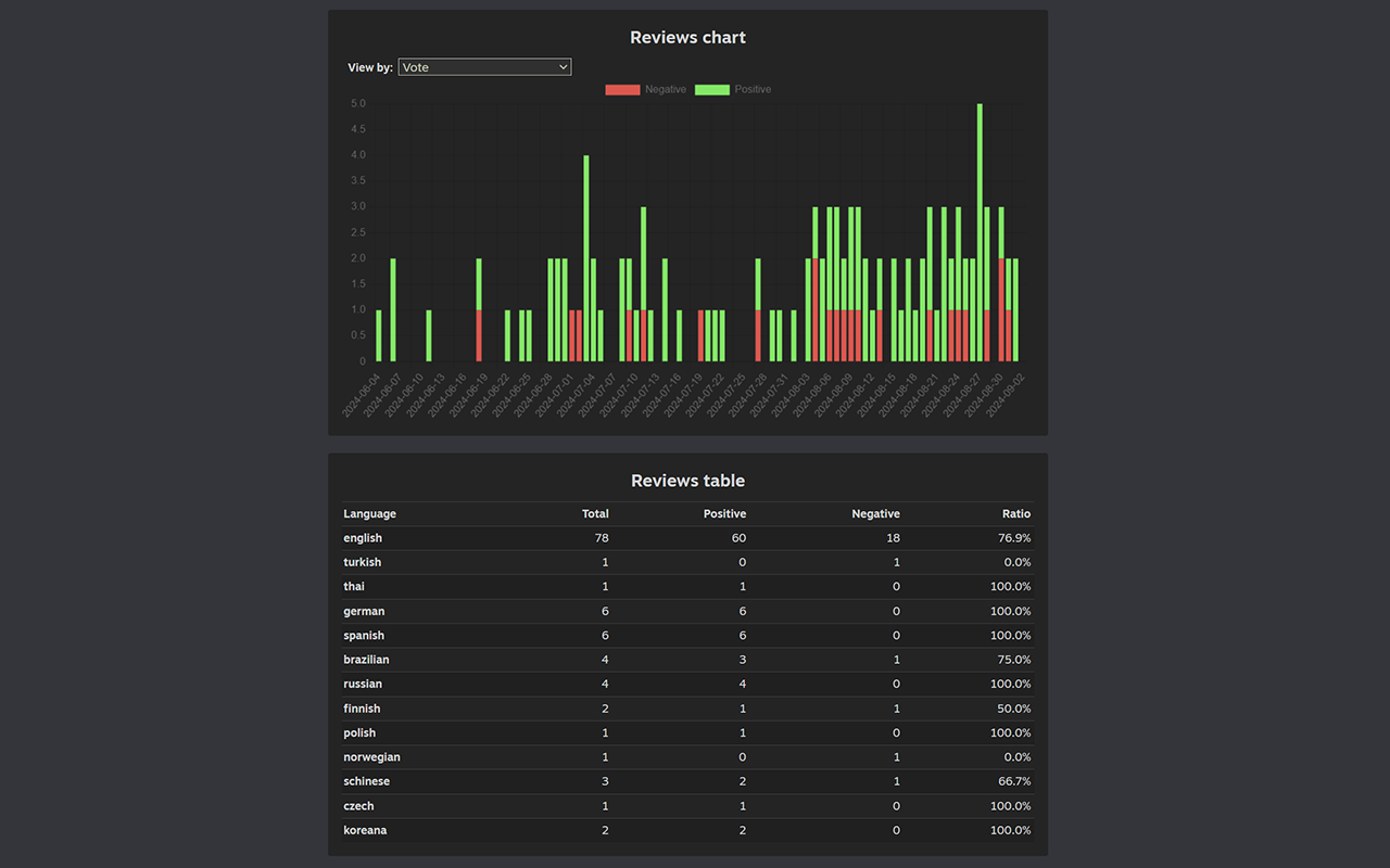
- 评论图表和按语言分隔评论的表格
该扩展程序不会收集有关您的游戏的任何信息。它直接在页面上计算并插入新数据。
扩展是开源的。欢迎贡献:
https://github.com/Flakky/steamworks-dev-chrome-ext
Steamworks extra reports插件谷歌浏览器安装教程
第一步:下载Steamworks extra reports安装扩展
第二步:下载下来的扩展解压到你想放的文件夹里
比如我解压到extend文件夹
打开Chrome的扩展页面(chrome:// extensions /或按Chrome菜单图标>更多工具>扩展程序),右上角开发者模式,点击开启,蓝色为开启,灰色为关闭;
再次将crx文件拖放到扩展程序,页面左下角提示:“扩展功能、应用和主题背景可能会损害您的计算机。您确定要继续吗?”
点击“继续”依然显示“无法从该网站添加应用、扩展程序和用户脚本”。尝试另一种办法方法。
第三步:把crx后缀改为zip,再进行解压
如果有些windows电脑系统查看不到文件扩展名,则可以通过以下设置:
找到文件夹顶部,点击查看
点击查看,找到隐藏已知文件扩展名,去掉前面的勾即可
这样你就能看到解压好的扩展名:.crx
解压的扩展名为.crx
把.crx改为:zip
然后再用解压工具再解压一遍,即可得到扩展的全部文件
然后再谷歌浏览器插件页面选择:加载已解压的扩展程序
这样就安装成功了
友情提醒:
其他浏览器,包括qq浏览器,360浏览器,edge浏览器,猎豹浏览器,搜狗浏览器安装插件的方法都是类似的,以上内容大部分通用!






