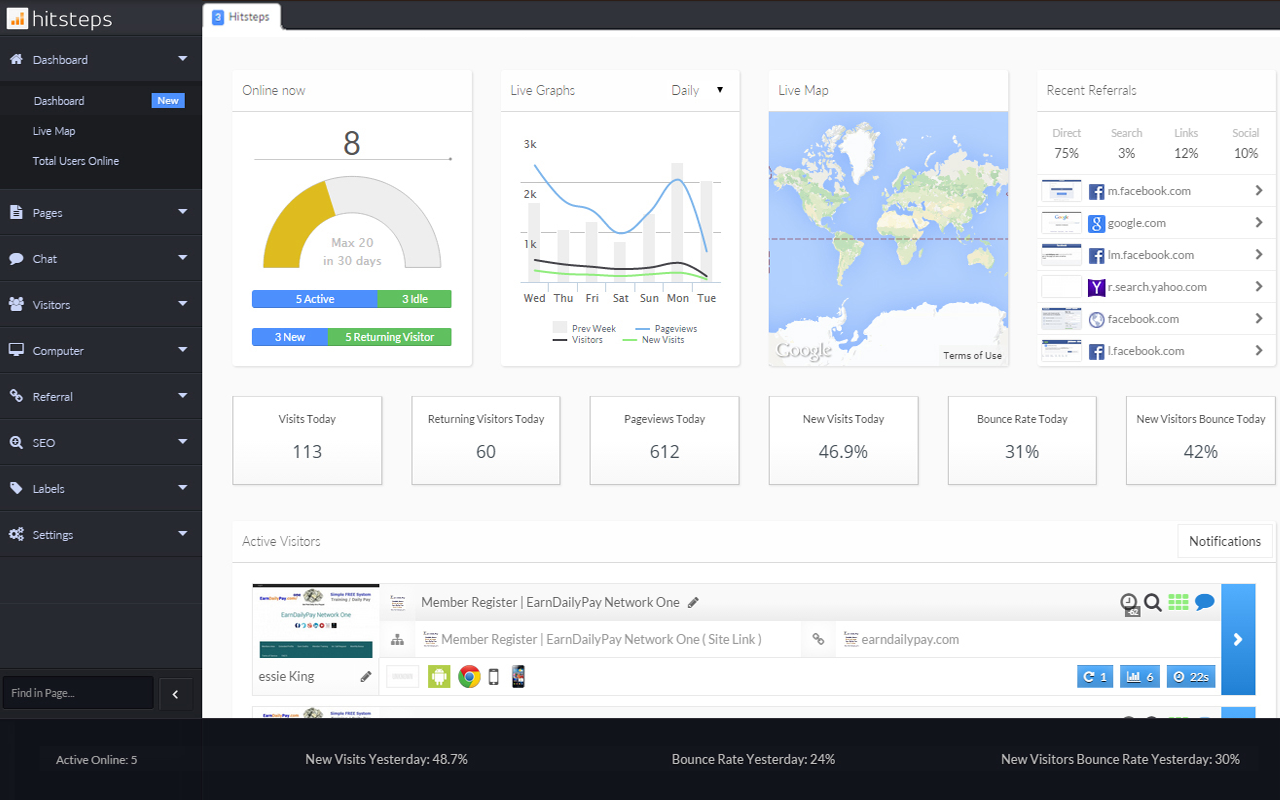
获取您的网站分析洞察并在仪表板中获取有关更新和实时支持请求的通知
Hitsteps 访客管理器是一款功能强大的实时访客参与工具。它允许您查看访问者流并关注每个访问者以了解有关他们所看到的每个页面的更多信息。它允许您使用实时聊天工具与访客互动。您将获得有关每个访问者的详细信息,例如地理位置、他们对您网站的首次访问、对您网站的引用、他们的浏览器、操作系统和设备等等!
通过使用此扩展程序,您将能够接收有关标签触发器和实时聊天请求的 hitsteps 仪表板通知,而无需始终在网站上。
Hitsteps chrome 扩展在后台运行,每当有新的标签通知以及访客与您打开实时聊天支持票时都会通知您。
Hitsteps Visitor Manager插件谷歌浏览器安装教程
第一步:下载Hitsteps Visitor Manager安装扩展
第二步:下载下来的扩展解压到你想放的文件夹里
比如我解压到extend文件夹
打开Chrome的扩展页面(chrome:// extensions /或按Chrome菜单图标>更多工具>扩展程序),右上角开发者模式,点击开启,蓝色为开启,灰色为关闭;
再次将crx文件拖放到扩展程序,页面左下角提示:“扩展功能、应用和主题背景可能会损害您的计算机。您确定要继续吗?”
点击“继续”依然显示“无法从该网站添加应用、扩展程序和用户脚本”。尝试另一种办法方法。
第三步:把crx后缀改为zip,再进行解压
如果有些windows电脑系统查看不到文件扩展名,则可以通过以下设置:
找到文件夹顶部,点击查看
点击查看,找到隐藏已知文件扩展名,去掉前面的勾即可
这样你就能看到解压好的扩展名:.crx
解压的扩展名为.crx
把.crx改为:zip
然后再用解压工具再解压一遍,即可得到扩展的全部文件
然后再谷歌浏览器插件页面选择:加载已解压的扩展程序
这样就安装成功了
友情提醒:
其他浏览器,包括qq浏览器,360浏览器,edge浏览器,猎豹浏览器,搜狗浏览器安装插件的方法都是类似的,以上内容大部分通用!






